ClouldCone 的 VPS 状态页面太过简陋,宝塔的状态显示在免费版本中也很精简;
iftop 要登录 SSH 在命令行下操作,界面也比较简陋;
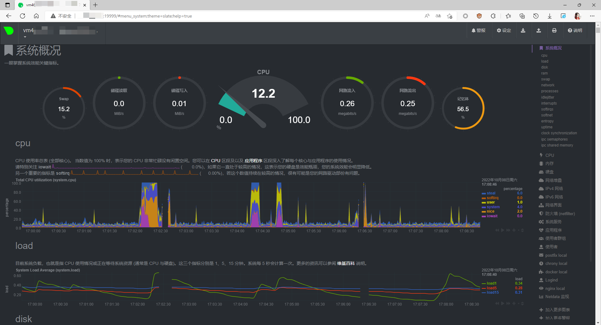
找来找去就找到了 NetData ;这个以前在 OpenWrt 下见过,界面还挺酷的,功能也挺多;
GitHub 下找到的汉化已经是几个月前了,抱着试试看的心态尝试一下:
汉化版 GitHub 地址:
https://github.com/DX-Kevin/Netdata-chinese-patch
先安装依赖(后面一键安装过程发现貌似会自动检测、安装依赖)
yum install zlib-devel gcc make git autoconf autogen automake pkgconfig libuuid-devel
然后用一键自动安装脚本:
bash <(curl -Ss https://raw.githubusercontent.com/DX-Kevin/Netdata-chinese-patch/main/install-Netdata-chinese.sh)
测试用的服务器配置比较低,安装要点时间,但整体还算顺利。
默认端口为 19999 ,防火墙记得要打开;然后打开 http://您的IP地址:19999 。
首次运行报错,提示无法加载 jquery-2.2.4.min.js 文件;怀疑是因为 NetData 官方版本更新,而汉化没更新导致。
查看目录 /usr/share/netdata/web/lib 发现当前版本为 jquery-3.6.0.min.js ;
所以直接暴力的方法,jquery-3.6.0.min.js 改名为 jquery-2.2.4.min.js 后刷新网页,访问正常。
汉化并不完整,实际体验并不算太好;况且功能太多,大多不需要用;
所以,看需求吧。
评论区(2条评论)
我研究下汉化~